Članovi RK Nikola Tesla E73CV, E76TP, E76MD, E73BD i E75MG su iskoristili prve lijepe dane proljeća i odmah započeli sa radovima na Meshtastic mreži. Prethodni node, koji je ujedno bio i prvi postavljen u Meshtastic mrezi E74BYZ, zamijenjen je novijim i unaprijeđenim rješenjem.
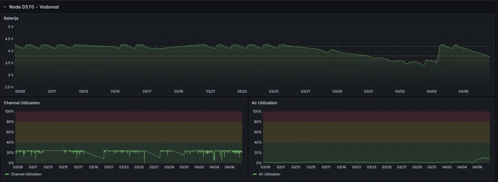
Novi node je prilagođen za rad u zahtjevnim uslovima — otporan na niske temperature, opremljen dodatnom baterijom za autonomni rad, te vanjskim senzorima za temperaturu i vlagu. Svi ovi parametri biće dostupni kroz naš monitoring sistem, čime dodatno unapređujemo nadzor i analizu rada mreže.
Takođe, izvršena je zamjena antene — instalirana je Alfa LoRa HaLow 868MHz 5dBi antena, pri čemu je odmah nakon puštanja u rad uočeno značajno poboljšanje u kvalitetu veze i dometu.
📍 Lokacija i značaj
Node je postavljen na pumpnoj stanici Vodovoda na Veselom brijegu, lokaciji koja se nalazi na višoj nadmorskoj visini u odnosu na grad.
Zahvaljujući takvoj poziciji, ovaj node ostvaruje direktne veze sa većinom klijentskih uređaja, kao i sa ključnim repetitorskim tačkama mreže — nodovima na lokacijama Nova pijaca i Rakovačke bare.
⚙️ Tehničke informacije
- Naziv čvora: E74BYZ - VESELI BRIJEG [GW]
- ID čvora: !9ef0c230
- Lokacija: Veseli brijeg (pumpna stanica Vodovoda)
- Koordinate: 44.762742, 17.222506
- Način rada: Gateway + Client mod
- Uređaj: LilyGO T3 S3 Meshtastic
- Antena: Alfa LoRa HaLow 868MHz 5dBi
- Napajanje: Interni baterijski sistem (do ~5 dana autonomije)
- Dodatna oprema: Senzori temperature i vlage
- Raspberry Pi (mrežna integracija i monitoring)
🌐 Gateway uloga u mreži
Ovaj node ima funkciju gateway-a, što znači da predstavlja most između Meshtastic mreže i interneta.
Kroz gateway, podaci iz mesh mreže mogu se slati prema eksternim sistemima, poput monitoring platformi i aplikacija. Istovremeno, omogućava centralizovan uvid u stanje mreže i dodatne mogućnosti upravljanja i analize.
🔗 Integracija i monitoring
- praćenje mreže u realnom vremenu
- analizu saobraćaja i telemetrije
- centralizovano prikupljanje podataka
- razvoj naprednih alata za upravljanje mrežom
Nadogradnjom noda na Veselom brijegu napravljen je ključni iskorak u razvoju Meshtastic mreže E74BYZ.
Ova lokacija sada predstavlja centralni oslonac mreže — kako u smislu pokrivenosti i stabilnosti, tako i u pogledu integracije sa monitoring sistemima i daljeg razvoja aplikacija.
Dalji razvoj mreže biće usmjeren na proširenje pokrivenosti, optimizaciju postojećih veza i uvođenje novih funkcionalnosti.



